表示サイズに対して、4倍の画面を登録することができます。
スクロール操作で全体の確認が可能です。画面を切り替える必要がないので、より情報が把握しやすくなります。

以下の設定で画面サイズを広げることができます。
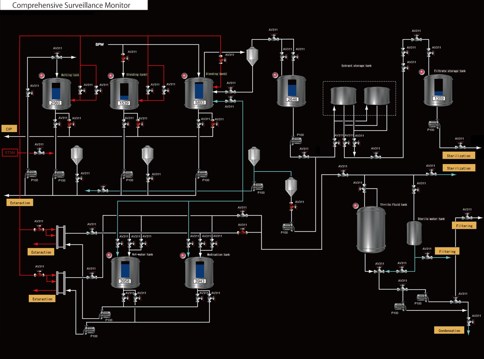
例: V9100iS (解像度 800 x 600)のスクリーンに横1600 x 縦1200 のフロー画面を作成する場合
<フロー画面>

- スクリーンを開きます。
- [画面設定]→[スクリーン設定]→[スクロール]をクリックします。

* オーバーラップの場合:オーバーラップダイアログ→[スクロール]
- 画面サイズを「縦2倍 x 横2倍」に設定し、[OK]をクリックします。

画面サイズが横1600 x 縦1200 になります。フロー画面を作成します。

↓

- 本体に転送します。本体で表示しきれない部分は、スクロール操作で画面を動かしながら表示できます。

* スクロール中は右下のナビゲータ(画面全体表示)で現在の表示位置も確認できます。